Мониторинг логов хостов EC2 с помощью ClickStack
Собирайте и визуализируйте системные логи EC2 в ClickStack с помощью OpenTelemetry Collector с автоматическим обогащением метаданными EC2 (ID экземпляра, регион, AZ, тип экземпляра). Включает Демонстрационный датасет и готовую панель мониторинга.
Интеграция с существующим экземпляром EC2
В этом разделе рассматривается установка OpenTelemetry Collector на экземпляры EC2 для сбора системных логов и их отправки в ClickStack с автоматическим обогащением метаданными EC2. Такая распределённая архитектура готова к продакшену и масштабируется на несколько экземпляров.
Если ClickStack запущен на том же экземпляре EC2, логи которого вы хотите мониторить, вы можете использовать подход «всё-в-одном», аналогичный руководству по логам Generic Host. Смонтируйте /var/log в контейнер ClickStack и добавьте процессор resourcedetection в пользовательскую конфигурацию, чтобы автоматически собирать метаданные EC2. В этом руководстве основное внимание уделяется более распространённой распределённой архитектуре для продакшен-развертываний.
Если вы хотите протестировать интеграцию логов хоста EC2 перед настройкой продакшен-экземпляра, вы можете опробовать нашу преднастроенную конфигурацию и пример данных в разделе "Демонстрационный датасет".
Предварительные требования
- Запущенный экземпляр ClickStack (on-premises, в Cloud или локальный)
- Запущенный экземпляр EC2 (Ubuntu, Amazon Linux или другой дистрибутив Linux)
- Сетевое подключение между экземпляром EC2 и OTLP-эндпоинтом ClickStack (порт 4318 для HTTP или 4317 для gRPC)
- Сервис метаданных экземпляра EC2 доступен (по умолчанию включён)
Проверьте доступность метаданных EC2
С вашего EC2-инстанса проверьте доступность сервиса метаданных:
Вы должны увидеть идентификатор экземпляра, регион и тип экземпляра. Если эти команды завершаются ошибкой, проверьте:
- Служба метаданных экземпляра включена
- Доступ к IMDSv2 не блокируется группами безопасности или сетевыми списками контроля доступа (network ACLs)
- Вы выполняете эти команды непосредственно на экземпляре EC2
Метаданные EC2 доступны по адресу http://169.254.169.254 изнутри экземпляра. Процессор OpenTelemetry resourcedetection использует эту конечную точку для автоматического обогащения логов облачным контекстом.
Установка OpenTelemetry Collector
Установите дистрибутив OpenTelemetry Collector Contrib на экземпляр EC2:
Создайте конфигурацию коллектора
Создайте файл конфигурации OpenTelemetry Collector по пути /etc/otelcol-contrib/config.yaml:
Выберите конфигурацию в зависимости от вашего дистрибутива Linux:
- Современный Linux (Ubuntu 24.04+)
- Устаревший Linux (Amazon Linux 2, RHEL, более старые версии Ubuntu)
Замените следующее в конфигурации:
YOUR_CLICKSTACK_HOST: Имя хоста или IP-адрес, по которому доступен ClickStack- Для локального тестирования можно использовать SSH-туннель (см. раздел Устранение неполадок)
Данная конфигурация:
- Считывает файлы системных журналов из стандартных каталогов (
/var/log/syslogдля Ubuntu,/var/log/messagesдля Amazon Linux/RHEL) - Разбирает записи в формате syslog и извлекает структурированные поля (timestamp, hostname, unit/service, PID, message)
- Автоматически обнаруживает и добавляет метаданные EC2 с помощью процессора
resourcedetection - При наличии также включаются теги EC2 (Name, Environment, Team)
- Отправляет логи в ClickStack по протоколу OTLP поверх HTTP
Процессор resourcedetection автоматически добавляет эти атрибуты ко всем записям логов:
cloud.provider: "aws"cloud.platform: "aws_ec2"cloud.region: регион AWS (например, "us-east-1")cloud.availability_zone: зона доступности (AZ), например «us-east-1a»cloud.account.id: идентификатор учетной записи AWShost.id: идентификатор экземпляра EC2 (например, "i-1234567890abcdef0")host.type: Тип инстанса (например, "t3.medium")host.name: Имя хоста инстанса
Установите API-ключ ClickStack
Экспортируйте API-ключ ClickStack как переменную окружения:
Чтобы сохранить это значение после перезагрузки, добавьте его в профиль вашей командной оболочки:
Запуск коллектора
Запустите OpenTelemetry Collector:
Настройте коллектор для запуска в качестве службы systemd, чтобы он автоматически запускался при загрузке системы и перезапускался при сбоях. Подробности см. в документации OpenTelemetry Collector.
Проверка логов в HyperDX
После запуска коллектора войдите в HyperDX и убедитесь, что логи поступают с метаданными EC2:
- Перейдите на страницу поиска
- Выберите источник
Logs - Отфильтруйте по
source:ec2-host-logs - Щёлкните запись журнала, чтобы раскрыть её
- Убедитесь, что в атрибутах ресурса отображаются метаданные EC2:
cloud.providercloud.regionhost.id(идентификатор экземпляра)host.type(тип экземпляра)cloud.availability_zone


Демонстрационный датасет
Для пользователей, которые хотят протестировать интеграцию логов хостов EC2 перед настройкой своих продакшен‑инстансов, мы предоставляем примерный датасет с сымитированными метаданными EC2.
Загрузите образец набора данных
Загрузите образец лог-файла:
Набор данных включает:
- Последовательность загрузки системы
- Активность входов по SSH (успешные и неуспешные попытки)
- Инцидент безопасности (атака методом перебора с срабатыванием fail2ban)
- Плановое обслуживание (задания cron, anacron)
- Перезапуски службы (rsyslog)
- Сообщения ядра и события брандмауэра
- Сочетание штатных операций и важных событий
Создайте тестовую конфигурацию коллектора
Создайте файл ec2-host-logs-demo.yaml со следующей конфигурацией:
В демонстрационных целях метаданные EC2 добавляются вручную с помощью процессора resource. В продакшене с реальными инстансами EC2 используйте процессор resourcedetection, который автоматически запрашивает API метаданных EC2.
Запуск ClickStack с демонстрационной конфигурацией
Запустите ClickStack с демонстрационными логами и конфигурацией:
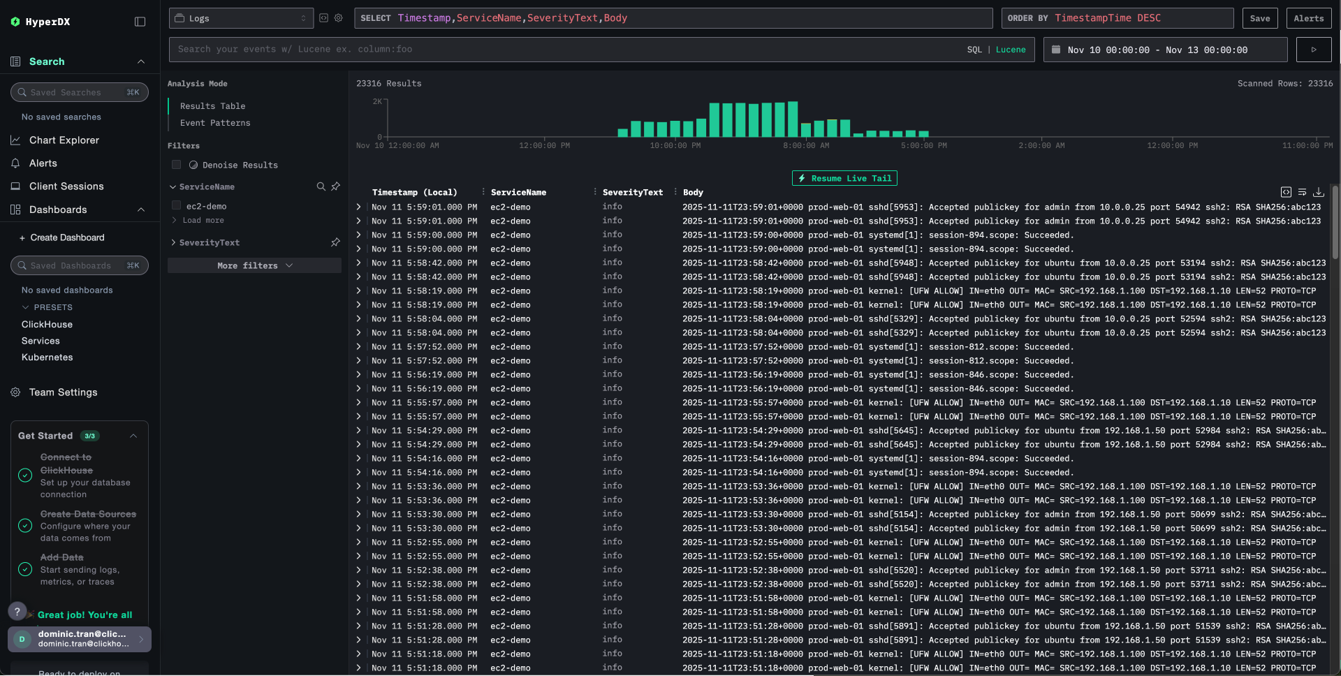
Проверка логов в HyperDX
После запуска коллектора:
- Откройте HyperDX и войдите в свой аккаунт (при необходимости сначала создайте аккаунт)
- Перейдите на экран поиска и выберите в качестве источника
Logs - Задайте интервал времени 2025-11-10 00:00:00 - 2025-11-13 00:00:00
- Отфильтруйте по значению
source:ec2-demo - Разверните запись лога, чтобы увидеть метаданные EC2 в атрибутах ресурса


HyperDX отображает временные метки в локальном часовом поясе вашего браузера. Демонстрационные данные охватывают период 2025-11-11 00:00:00 - 2025-11-12 00:00:00 (UTC). Широкий временной диапазон гарантирует, что вы увидите демонстрационные логи независимо от вашего местоположения. Увидев логи, вы можете сузить диапазон до 24 часов для более чёткой визуализации.
Вы должны увидеть логи с симулированным контекстом EC2, включающие:
- Идентификатор экземпляра:
i-0abc123def456789 - Регион:
us-east-1 - Зона доступности:
us-east-1a - Тип экземпляра:
t3.medium
Дашборды и визуализация
Чтобы помочь вам начать мониторинг логов хостов EC2 с помощью ClickStack, мы предоставляем базовые визуализации с контекстом облачной инфраструктуры.
Импортируйте готовый дашборд
- Откройте HyperDX и перейдите в раздел Dashboards
- Нажмите Import Dashboard в правом верхнем углу под значком с многоточием

- Загрузите файл
host-logs-dashboard.jsonи нажмите Finish Import

Просмотрите дашборд
Дашборд будет создан со всеми преднастроенными визуализациями:

Вы можете фильтровать визуализации дашборда по контексту EC2:
cloud.region:us-east-1— показать логи из конкретного регионаhost.type:t3.medium— фильтрация по типу инстансаhost.id:i-0abc123def456— логи с конкретного инстанса
Для демонстрационного набора данных установите диапазон времени 2025-11-11 00:00:00 - 2025-11-12 00:00:00 (UTC) (скорректируйте в соответствии с вашим часовым поясом). Импортированный дашборд по умолчанию не будет иметь заданного диапазона времени.
Устранение неполадок
Метаданные EC2 не отображаются в журналах
Проверьте, что сервис метаданных EC2 доступен:
Если это не помогло, проверьте:
- Служба метаданных экземпляра включена
- IMDSv2 не блокируется группами безопасности
- Коллектор запущен непосредственно на экземпляре EC2
Проверьте логи коллектора на наличие ошибок метаданных:
Журналы не отображаются в HyperDX
Убедитесь, что файлы syslog существуют и в них идёт запись:
Проверьте, что коллектор может читать файлы журналов:
Проверьте сетевую доступность ClickStack:
Проверьте логи коллектора на наличие ошибок:
Некорректный парсинг логов
Проверьте формат syslog:
Для Ubuntu 24.04+:
Для Amazon Linux 2 и Ubuntu 20.04:
Если формат не совпадает, используйте соответствующую вкладку настроек в разделе Создание конфигурации коллектора в зависимости от используемого дистрибутива.
Коллектор не запускается как служба systemd
Проверьте статус службы:
Просмотрите подробные логи:
Распространённые проблемы:
- Неправильно задан API-ключ в переменных окружения
- Ошибки синтаксиса конфигурационного файла
- Проблемы с правами доступа при чтении файлов журналов
Дальнейшие шаги
- Настройте оповещения для критически важных системных событий (отказы сервисов, неуспешные попытки аутентификации, предупреждения о состоянии диска)
- Фильтруйте данные по атрибутам метаданных EC2 (регион, тип экземпляра, ID экземпляра), чтобы отслеживать конкретные ресурсы
- Коррелируйте логи хоста EC2 с логами приложений для комплексного устранения неполадок
- Создавайте пользовательские панели мониторинга для мониторинга безопасности (попытки SSH-доступа, использование sudo, блокировки брандмауэра)
Переход к промышленной эксплуатации
В этом руководстве OpenTelemetry Collector устанавливается непосредственно на экземпляры EC2, что является рекомендуемым вариантом для мониторинга на уровне хоста в промышленной эксплуатации. Для управления коллекторами на большом количестве экземпляров рассмотрите возможность использования инструментов управления конфигурацией (Ansible, Chef, Puppet) или OpenTelemetry Operator в средах Kubernetes. Сведения о конфигурации для промышленной эксплуатации см. в разделе Отправка данных OpenTelemetry.